Gas Meter Reading Using a Magnetometer
-
I was trying to find a way to measure the amount of gas our gas meter was using. I checked out several ways but they all involved using either a hall sensor or a reed switch or a IR sensor or a light sensor. But all of these would not work for my application for a number a reasons. First my meter is outside, second there is no magnet in my meter, third the utility company will not allow us to attach any device to the dials or the electronics of the meter (US smart meter). By the way my meter is a Rockwell 250 (Siemens). So after much researching I'm using a HMC5883L magnetometer. It measures very low magnetic fields.
Please forgive my lack of pictures and links but when I was assembling it I never thought about it. I can get some pictures of the finished sensor if needed.
I found the sweet spot on my gas meter using an Android app on my phone called Sensors Box, which allows one to access the magnetometer inside of the phone. While the gas was flowing I just moved it around over the meter until I found a fluctuation that coincided with the gas flow. This is what I call the "sweet spot". I then built a sensor using the HMC5883L per (https://www.sparkfun.com/tutorials/301). But as of this writing I found that they are no longer making it but do have a replacement (https://www.sparkfun.com/products/retired/10530). I have it successfully connected to my serial gateway and am using Domoticz as a controller.
The initial problem I found was trying to convert the output a the magnetometer to something useful. The data that comes out is stream of numbers from three vectors that goes up and down. After looking at them in the serial plotter of the Arduino IDE I found one vector (y in my case) that looked like a sine wave. Then with a lot of help from my son, who wrote most of the code for the Arduino, it seems to be putting out decent data. However it does need to be fine tuned.
What we ended up doing is auto detecting the top an bottom of the sine wave, then dividing it up into 10 pieces to get useful pulses.
I'm working on getting the Metric and English units out put correct but for now the metric units work OK. Any input is welcome:
UPDATE: 3/12/17 - we have been using the most recent sketch (v.6) and it has been running for two weeks now without a problem. I do plan some updates to the code that I hope will include an interactive serial monitor to set up the sensor for the first use. Also if you have looked at the picture of the sensor it is quite large and I would like to make it a bit smaller.
Does anyone have any idea how to make it smaller yet water proof?
/* * * * * * Currently the autoDetectMaxMin in set to true which will find the TOP and BOTTOM of the wave, however if you want * to use it the gas must be flowing. */ #define MY_DEBUG #define MY_RADIO_NRF24 #include <MySensors.h> #include <Wire.h> //I2C Arduino Library #define CHILD_ID 1 //ID of the sensor child #define SLEEP_MODE false //prevent sensor from sleeping #define address 0x1E //0011110b, I2C 7bit address of HMC5883 int TOP = 0; //highest magnetic field registered from meter (Ga)Initialize low if using AutoDetectMaxMin int BOTTOM = 10000; //lowest magnetic field registered from meter (Ga) Initialize high if using AutoDetectMaxMin int tol = 50; unsigned long SEND_FREQUENCY = 30000; // Minimum time between send (in milliseconds). We don't want to spam the gateway. bool metric = true; //sets units to Metric or English bool autoDetectMaxMin = true; //lets Arduino decide the values for TOP and BOTTOM bool pcReceived = false; //whether or not the gw has sent us a pulse count bool rising = true; //whether or not a pulse has been triggered bool inside = true; //whether the magnetic field is within TOP and BOTTOM limits unsigned long pulsecount = 0; //total number of pulses measured ever unsigned long oldPulseCount = 0; //old total double vpp = metric ? 0.17698 : 0.00625;//Volume of gas per pulse (Rockwell gas meter 250) unsigned long lastSend = 0; //time since last transmission - msec double volume = 0; //Cumulative amount of gas measured const int len = 3; //number of flow rate measurements to save double flow [len]; //array of previous gas flow rate measurements double avgFlow = 0; //average of all elements in flow array double oldAvgFlow = 0; //previous average flow int divider = 1; //Current divider int totDividers = 10; //Number of dividers int increment = (TOP - BOTTOM) / totDividers; //space b/w dividers MyMessage flowMsg(CHILD_ID,V_FLOW); MyMessage volumeMsg(CHILD_ID,V_VOLUME); MyMessage lastCounterMsg(CHILD_ID,V_VAR1); void setup(){ //Initialize Serial and I2C communications Serial.begin(9600); Wire.begin(); // Fetch last known pulse count value from gw request(CHILD_ID, V_VAR1); //Put the HMC5883 IC into the correct operating mode Wire.beginTransmission(address); //open communication with HMC5883 Wire.write(0x02); //select mode register Wire.write(0x00); //continuous measurement mode Wire.endTransmission(); int y = 0; int oldy = 0; //WARNING: MAKE SURE GAS IS RUNNING IF USING THIS OPTION!!! if(autoDetectMaxMin){ //determine max and min magnetic field strength over a few minutes lastSend = millis(); while(millis() - lastSend < 300000){ y = readMag(); if(y > TOP){ TOP = y; //update TOP if new max has been detected } else if(y < BOTTOM){ BOTTOM = y; //update BOTTOM if new min has been detected } } TOP -= tol; //nudge TOP and BOTTOM so that they have a chance of being triggered BOTTOM += tol; increment = (TOP - BOTTOM) / totDividers; //recalculate increment to match new TOP and BOTTOM autoDetectMaxMin = false; //finished determining TOP and BOTTOM } Serial.print("Increment = "); Serial.println(increment); y = readMag(); oldy = readMag(); while(abs(y - oldy) < increment / 2){ //wait until difference b/w y and oldy is greater than half an increment y = readMag(); } rising = (y > oldy); Serial.println(rising ? "Magnetic field is rising" : "Magnetic field is falling"); } void presentation() { // Send the sketch version information to the gateway and Controller sendSketchInfo("Gas Meter", "0.4"); // Register this device as Gas sensor present(CHILD_ID, S_GAS); } void loop(){ if (!pcReceived) { //Last Pulsecount not yet received from controller, request it again request(CHILD_ID, V_VAR1); return; } //detecting magnetic pulses - Fractional Simple Method while(millis() - lastSend < SEND_FREQUENCY){ int y = readMag(); if(inside && rising && y > BOTTOM + divider * increment){ divider++; pulsecount++; } else if(inside && !rising && y < TOP - divider * increment){ divider++; pulsecount++; } if(inside && (y > TOP || y < BOTTOM)){ //switch directions once TOP or BOTTOM divider has been reached inside = false; //keep this from happening multiple times once signal exceeds TOP or BOTTOM Serial.println("OUTSIDE"); } else if(!inside && (y < TOP - increment / 2 && y > BOTTOM + increment / 2)){ rising = !rising; divider = 1; inside = true; Serial.println("INSIDE"); } } //shift all flow array elements to the right by 1, ignore last element for(int idx = len; idx > 0; idx--){ flow[idx] = flow[idx - 1]; } //calculate newest flow reading and store it as first element in flow array flow[0] = (double)(pulsecount - oldPulseCount) * (double)vpp * 60000.0 / (double)SEND_FREQUENCY; //display flow array state Serial.print("Flow Array State: ["); for(int idx = 0; idx < len - 1; idx++){ Serial.print(flow[idx]); Serial.print("|"); } Serial.print(flow[len]); Serial.println("]"); //calculate average flow avgFlow = 0; //reset avgFlow for(int idx = 0; idx < len; idx++){ //calculate sum of all elements in flow array avgFlow += flow[idx]; } avgFlow /= len; //divide by number of elements to get average Serial.print("Average flow: "); //display average flow Serial.println(avgFlow); //send flow message if avgFlow has changed if(avgFlow != oldAvgFlow){ oldAvgFlow = avgFlow; send(flowMsg.set(avgFlow, 2)); } //send updated cumulative pulse count and volume data, if necessary if(pulsecount != oldPulseCount){ oldPulseCount = pulsecount; //update old total //calculate volume volume = (double)oldPulseCount * (double)vpp / 1000.0; //send pulse count and volume data to gw send(lastCounterMsg.set(pulsecount)); send(volumeMsg.set(volume, 3)); } lastSend = millis(); } void receive(const MyMessage &message) { if (message.type==V_VAR1) { unsigned long gwPulseCount=message.getULong(); pulsecount = gwPulseCount; oldPulseCount = pulsecount; Serial.print("Received last pulse count from gw:"); Serial.println(pulsecount); pcReceived = true; lastSend = millis(); } } int readMag(){ int x = 0, y = 0, z = 0; //Tell the HMC5883 where to begin reading data Wire.beginTransmission(address); Wire.write(0x03); //select register 3, X MSB register - was called Wire.send but the compiler had an error and said to rename to to Wire.write Wire.endTransmission(); //Read data from each axis, 2 registers per axis Wire.requestFrom(address, 6); if(6<=Wire.available()){ x = Wire.read()<<8; //X msb x |= Wire.read(); //X lsb z = Wire.read()<<8; //Z msb z |= Wire.read(); //Z lsb y = Wire.read()<<8; //Y msb y |= Wire.read(); //Y lsb } if(!autoDetectMaxMin){ //show real-time magnetic field, pulse count, and pulse count total Serial.print("y: "); Serial.print(y); Serial.print(rising ? " Rising, " : " Falling, "); Serial.print("next pulse at: "); Serial.print(rising ? BOTTOM + divider * increment : TOP - divider * increment); Serial.print(" Current Number of Pulses: "); Serial.print(pulsecount - oldPulseCount); Serial.print(" Last Total Pulse Count Sent to GW: "); Serial.println(oldPulseCount); } else{ //show real-time magnetic field, TOP, BOTTOM, and time left in auto-detect mode Serial.print("y: "); Serial.print(y); Serial.print(" TOP: "); Serial.print(TOP); Serial.print(" BOTTOM: "); Serial.print(BOTTOM); unsigned long remainingTime = 300000 + lastSend - millis(); Serial.print(" Time remaining: "); Serial.print(remainingTime / 60000); Serial.print(":"); remainingTime = (remainingTime % 60000) / 1000; if(remainingTime >= 10){ Serial.println(remainingTime); } else{ Serial.print("0"); Serial.println(remainingTime); } } return y; }
-
@dpcr Very nice project and creative use of a magnetometer!
These things are very cheap and able to solve far more problems than just telling in what direction you're heading
Could you post a shot of some of the sine data from the serial plotter? Just wondering what it looks like.
Any idea about the resolution you get with this method? You describe half a sine to be divided in 10 steps, but how much gas usage does one sine represent?
-
Hello,
i have the same Project, i use a HMC5983 magnetometer.
i'm testing now, but it looks good.regards
ThomasD

-
Hello,
here my sketch to form a puls:
/*************************************************************************** This is a library example for the HMC5883 magnentometer/compass Designed specifically to work with the Adafruit HMC5883 Breakout http://www.adafruit.com/products/1746 *** You will also need to install the Adafruit_Sensor library! *** These displays use I2C to communicate, 2 pins are required to interface. Adafruit invests time and resources providing this open source code, please support Adafruit andopen-source hardware by purchasing products from Adafruit! Written by Kevin Townsend for Adafruit Industries with some heading example from Love Electronics (loveelectronics.co.uk) This program is free software: you can redistribute it and/or modify it under the terms of the version 3 GNU General Public License as published by the Free Software Foundation. This program is distributed in the hope that it will be useful, but WITHOUT ANY WARRANTY; without even the implied warranty of MERCHANTABILITY or FITNESS FOR A PARTICULAR PURPOSE. See the GNU General Public License for more details. You should have received a copy of the GNU General Public License along with this program. If not, see <http://www.gnu.org/licenses/>. ***************************************************************************/ #include <Wire.h> #include <Adafruit_Sensor.h> #include <Adafruit_HMC5883_U.h> /* Assign a unique ID to this sensor at the same time */ Adafruit_HMC5883_Unified mag = Adafruit_HMC5883_Unified(12345); unsigned long t = 0; unsigned long counter = 0; bool trigger = 0; float out = 0.0; void setup(void) { Serial.begin(115200); //Serial.println("HMC5883 Magnetometer Test"); Serial.println(""); /* Initialise the sensor */ if(!mag.begin()) { /* There was a problem detecting the HMC5883 ... check your connections */ Serial.println("Ooops, no HMC5883 detected ... Check your wiring!"); while(1); } /* Display some basic information on this sensor */ // displaySensorDetails(); } void loop(void) { /* Get a new sensor event */ sensors_event_t event; mag.getEvent(&event); /* Display the results (magnetic vector values are in micro-Tesla (uT)) */ out = event.magnetic.y; if (out > -0.7 && trigger == 0) { trigger = 1; Serial.println(trigger); } if (out < -110.5 && trigger == 1) { trigger = 0; counter++; Serial.println(trigger); } if (millis() > (t+5000)) { Serial.println(trigger); t = millis(); } delay(250); }And here the Output, 1 Puls is 0.001 m3, first at slow flow and then with my max.

regards
ThomasD
-
@ThomasDr do I understand it correctly that you get a full sine swing for each 0.001 m3 of gas usage?
-
@Yveaux ! The picture shows the sine wave produced by the HMC5883L. The orange line is the Y axis, which is the one I am using. The large visible sine wave is when the gas is flowing for the furnace. When the gas stops the line is creeping upwards, this is the pilot light on the water heater.

-
@Yveaux Not quite. What I did was look at the actual gas meter and determine how many full "cycles" of the sign wave I received for 2 CuFt. What I got was 16 full cycles per 2 CuFt. I then divided that by 2 to get how many cycles per CuFt (8). Then I divided that by the number of divisions per one full cycle (20), 10 from TOP to BOTTOM and 10 from BOTTOM to TOP. This gave me the the CuFt of gas used per division or pulse. I then converted that to litre. This gave me the 0.17698 per litre. Hope this help and I hope my math is correct.
-
@Yveaux Sorry, it is 1 puls at 0.01 m3
That depends on the gas meter you use, the BK4 gives a magnetic pulse per 0.01 m3.
For this puls you can use a reed contact or a magnetometer.

regards
ThomasD
-
@dpcr Thanks for the nice chart!
It is indeed a clear sine wave. Having the sensor run for a while and checking with the actual meter counts will prove if your math was correct
You could also use inverse sine to calculate the angle of the sine pulse, to have linear readout and probably even increase resolution.@ThomasDr I'm currently using a pulse counter (reed contact) to count the pulses of my meter (also 100/m3).
Works well, but the magnetometer has the potential to increase the measurement resolution.
-
Sorry for the question, but why would you need a magnetometer to have better resolution in the measurements when you only need to count pulses? Given of course that the reed switch provides accurate readings, because if it doesn't then I understand why to use the magnetometer
-
@gohan well, it seems like a magnetometer is able to also give detailed information inbetween the pulses.
For a pulse counter you only see a complete revolution as a single pules; it doesn't tell you how far the revolution is. The magnetometer creates a sine signal, which indicates where you are on this single revolution.
-
I can see that, but looking at the graph if that climbing line is just the consumption of the pilot light, how would you benefit for this added resolution? I am just referring to the fact that this kind of sensor is used to keep track of gas usage during the day and not a live view of the actual flow even for the small amounts: we are talking 0.01 cubic meter for each pulse and a pilot light usually uses 3 cubic meters per hour, so we end up with a pulse every the 10-15 seconds and to me it seems a good resolution, or maybe I just don't see what are other possible benefits.
-
@gohan I had to use a magnetometer because my meter did not have a magnet in it. I tried a reed switch but it never actuated and my meter is outside. So I was stuck using a magnetometer which I mounted in a water proof plastic box. The issue I had was getting the sine wave to create a pulse that was usable for MySensors. I did look at using an inverse sine, or as someone else mentioned, use an exponential moving average of the data but they both failed. When the gas stops flowing, a pilot light as an example as seen in the attached picture, there is little to no gas flowing so the angle doesn't change much. It looks like no gas is flowing when it actually is. I decided to go with dividing the wave or meter movement into separate divisions to create a more accurate way of measuring the gas flow in all flow situations.
I haven't had a chance to test the accuracy of my math against the gas meter but I will at some point. The issue I'm currently having is that the bellows inside of the meter that the magnetometer is reading do not move at the same rate at all times. This causes the FLOW output to change when I know the gas is flowing at a steady rate. The VOLUME doesn't seem to be effected too much. So what I did was to take a moving average of the last three FLOW readings. This helps a little.
The hardware and ideas were done by me but the coding was done by my 24 year old son. I always enjoy a challenge. Please feel free to comment.
-
Ok, now it makes sense. If you plot the data with the pilot using the gas, don't you still see a sine wave but with, of course, a longer period?
-
@gohan I assume you do. By interpreting the sine and thereby increasing the resolution you might be able to see there's gas flowing, even if the rate is very low.
-
good luck with the math then, I am calling myself out!

Back in high school I was quite good at math, but now...
-
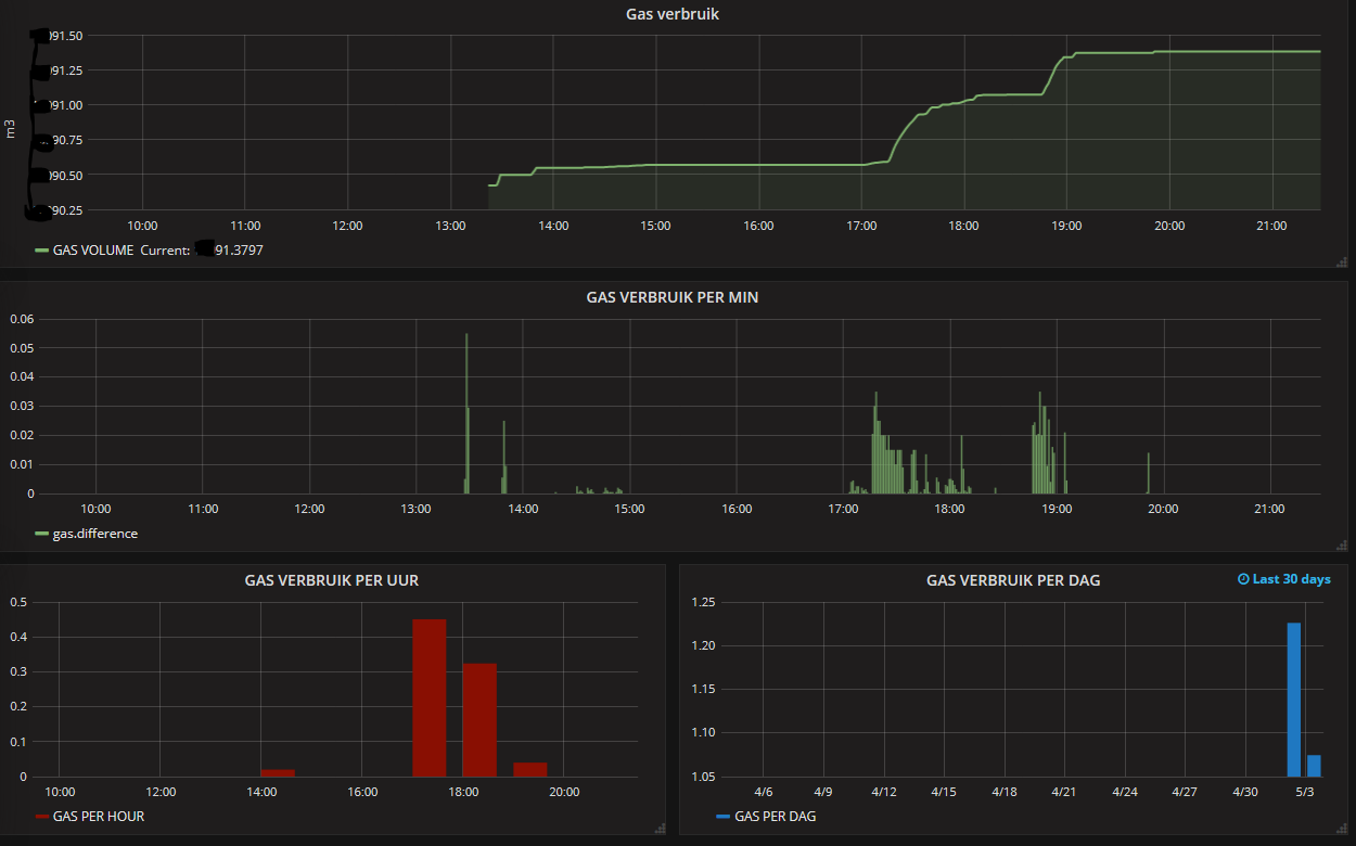
@gohan Yes you do, but what about the times when there is gas flowing. If I remember correctly there was about 20 or 25 minutes for full sine wave when only the pilot was running. That SEND_FREQUENCY (1500000) was too large when the gas was actually flowing to get an accurate measurement. I just wanted to get an accurate reading of the gas flow at all flow rates. Am I missing something?
Here are some screenshots from Domoticz for the past week:
)
-
@gohan Hello,
My thought is simpler.
The original sensor is too expensive.
With a Reedcontact I must find the right position.
The magnetometer I could simply attach somewhere in the proximity.regards
ThomasD
-
@ThomasDr
I see your point, but you pay the simplicity with a more complex coding
-
@ThomasDr Sorry not to get back to you when I saw your post, your project looks interesting. Does the HMC5983 magnetometer output something similar to the HMC5883L? I just used the HMC5883L magnetometer because I found it useful, I didn't run across it during my research.
-
Ran into a problem. The magnetism value changes when the outside air temperature changes which causes many incorrect readings. So my initial sketch that finds the TOP and BOTTOM of the wave is having problems so I'm in the process of trying to find another way to get some useful data out of the magnetometer. Any ideas?
-
If you find a correlation between temperature and change of magnetic field, maybe you could add a thermistore and use it to compute a correction coefficient.
Or maybe even a second magnetometer with a fixed magnet to use as reference
-
@gohan Thanks, that was what I thought initially but the changes in the magnetic forces were all over the place but did seem to coincide with the outdoor temperature. They were relatively small in comparison to the total but enough the cause problems. It was almost like the meter itself was doing this?? Since we rely so heavily on the Top and Bottom magnetic readings to not only find the top and the bottom of the "wave" but to also calculate the intervals, we made some updates to the sketch. It now calculates a new top and bottom on its own. It has been running for 12 hours and so far so good. For now we are writing the top and bottom values to EEPROM, but once I get some memory we'll store the values there.
I did have a question that I can't seem to find a answer to - what length I2C bus can be used with out pull up resistors? The current bus being used is about 2 meters without pull up resistors and there doesn't seem to be too much noise compared to when it was only several inches . I would like to make it a little longer if possible.
-
Have you noticed if the magnetic forces are really temperature affected or if it is the actual rotating counter that could have other magnets (like one each group of colored digits???) ?
About the I2C bus I think I read it could reach 5-6 meters (of course depending on external factors)
-
@gohan We have had large outside temperature changes around here in the last month. Two weeks ago it was 20 DegF now it is 53 DegF. The bottom magnetic reading when it was 20 degrees outside was around 380 and things seemed to work OK. Now the bottom is 495 and problems started when it warmed up. The top doesn't seem to change as much. Not sure if this has anything to do with it, but our meter (Rockwell or Sensus does have what they call a "temperature compensation element". I assume it adjusts itself to make the meter more accurate due to temperature changes. Thanks for the info on the I2C bus.
-
Dear All,
I've tried to make a gas meter sensor using the magnetometer because I've started only few weeks ago approaching mysensor setup so be patient with me...I've now two problems , the first is regarding the accuracy of the measure, it seems that after I've count the number of cycles Vs the gas measured of the meter and found the value of vpp (I've used the scketch posted by dpcr) afther a while the values measured drift from the real
The second problem is that I'm not able to measure the flow... it gave me values very high (1249225088.00 l/min)
Someone have ideas what's happen ?Thanks a lot
-
@markcame Updated sketch:
It sounds like your pulse count is not correct, this could probably be due to your top and bottom values being incorrect.
One hardware change was to add some memory because the EEPROM can only handle so many cycles. I used Adafruit I2C FRAM but you can use whatever you like. This sketch uses Adafruit I2C FRAM, what I had.
There have been many changes since the last sketch. We found that the magnetism values were changing due to changing outside air temperatures (the top and bottom values are very important). When the arduino is turned on for the very first time (top and bottom values are not in memory) it will run for a period of 2 minutes where it will find the top and bottom values, so the gas has to be flowing during that time (turn the stove on). It then stores those values in memory. Going forward we calculate the top and bottom values on the fly to keep them updated as the magnetism values change with the outside air temperature. If not it would go through a 'auto program' every time there was a reset. The gas has to be flowing during the 'auto program' and if its summer and no gas is flowing your top and bottom values will be incorrect. During testing I powered the arduino with the serial connector to get the serial data. It is currently powered with a separate 3.3 v wall wart.
We removed several bugs and updated the way it calculates pulses and put a smoothing on the FLOW output.The smoothing help keep the FLOW values going down to 0 but doesn't stop it at all times.
I uploaded this to the Arduino to first verify the correct vector. I could have use a total vector calculation (square root of x2+y2+z2) but this would have just amplified some of the noise. Using a chosen vector worked fine but took a little more work. After finding the correct vector (sorry - first build and mount the magnetometer on the meter), download the sketch below.
/*This version is different in several ways. * first is is using some memory (Adafruit I2C FRAM) memory to store the top and bottom. This is used to keep the top and bottom * values after a restart. I guess we could have put them on the controller but can't remember why we didn't. * second it will only calculate the top and bottom if the values are not in memory. * third it auto calculates the top and bottom values as it is running. * the only settings that should be changed are vpp, SEND_FREQUENCY, and metric. However I am currently using * Domoticz as my controller and it doesn't seem to accept English units well so for not I'm using Metric. */ #define MY_DEBUG //#define MY_DEBUG_VERBOSE #define MY_RADIO_NRF24 #include <MySensors.h> #include <Wire.h> //I2C communications library #include <Adafruit_FRAM_I2C.h> //Adafruit FRAM memory library #define CHILD_ID 1 //ID of the sensor child #define SLEEP_MODE false //prevent sensor from sleeping #define address 0x1E //0011110b, I2C 7bit address of HMC5883 magnetometer int top = 0; //highest magnetic field registered from meter (Ga)Initialize low if using autoDetectMaxMin int bottom = 0; //lowest magnetic field registered from meter (Ga) Initialize high if using autoDetectMaxMin int tol = 50; unsigned long SEND_FREQUENCY = 30000; // Minimum time between send (in milliseconds). We don't want to spam the gateway. bool metric = true; //sets units to Metric or English TODO: move to void setup() bool pcReceived = false; //whether or not the gw has sent us a pulse count bool autoDetect = false; //true if the program is auto detecting Top and Bottom bool rising = true; //whether or not a pulse has been triggered bool safe = false; //whether or not it is safe to switch directions unsigned long pulsecount = 0; //total number of pulses measured ever unsigned long oldPulseCount = 0; //old total double vpp = metric ? 0.160891193181 : 0.00568124219857;//Volume of gas per pulse unsigned long lastSend = 0; //time since last transmission - msec double volume = 0; //Cumulative amount of gas measured const int len = 3; //number of flow rate measurements to save double flow [len]; //array of previous gas flow rate measurements double avgFlow = 0; //average of all elements in flow array double oldAvgFlow = 0; //previous average flow int y = 0; //magnetic field reading int oldy = 0; //previous magnetic field reading int newTop = -9000; //potential new Top int newBottom = 9000; //potential new Bottom int totDividers = 10; //Number of dividers int increment = 0; //space b/w dividers int counter = 0; //used to count pulses over periods longer than SEND_FREQUENCY int topAddr = 0; //address of TOP in FRAM int bottomAddr = topAddr + 2; //address of BOTTOM in FRAM MyMessage flowMsg(CHILD_ID,V_FLOW); MyMessage volumeMsg(CHILD_ID,V_VOLUME); MyMessage lastCounterMsg(CHILD_ID,V_VAR1); Adafruit_FRAM_I2C fram = Adafruit_FRAM_I2C(); void setup(){ //Initialize Serial, I2C, and FRAM communications Serial.begin(9600); Wire.begin(); fram.begin(); // Fetch last known pulse count value from gw request(CHILD_ID, V_VAR1); //Put the HMC5883 IC into the correct operating mode Wire.beginTransmission(address); //open communication with HMC5883 Wire.write(0x02); //select mode register Wire.write(0x00); //continuous measurement mode Wire.endTransmission(); //get Top and Bottom from FRAM. addresses are hard-coded seeing as there are only 2 newTop = readInt(topAddr); newBottom = readInt(bottomAddr); updateBounds(); //WARNING: MAKE SURE GAS IS RUNNING ON FIRST RUNNING OF THIS PROGRAM!!! if(top == 0 && bottom == 0){ autoDetect = true; newTop = -9000; newBottom = 9000; //determine max and min magnetic field strength over a few minutes Serial.println("FRAM has been cleared. Auto-detecting max and min magnetic field reading."); Serial.println("WARNING: MAKE SURE GAS IS RUNNING!!"); lastSend = millis(); while(millis() - lastSend < 120000){ y = readMag(); detectMaxMin(); //display details Serial.print("y: "); Serial.print(y); Serial.print(" Top: "); Serial.print(newTop); Serial.print(" Bottom: "); Serial.print(newBottom); unsigned long remainingTime = 120000 + lastSend - millis(); Serial.print(" Time remaining: "); Serial.print(remainingTime / 60000); Serial.print(":"); remainingTime = (remainingTime % 60000) / 1000; if(remainingTime >= 10){ Serial.println(remainingTime); } else{ Serial.print("0"); Serial.println(remainingTime); } } updateBounds(); autoDetect = false; } y = readMag(); oldy = readMag(); while(abs(y - oldy) < increment / 2){ //wait until difference b/w y and oldy is greater than half an increment y = readMag(); } rising = (y > oldy); Serial.println(rising ? "Magnetic field is rising" : "Magnetic field is falling"); } void presentation() { // Send the sketch version information to the gateway and Controller sendSketchInfo("Gas Meter", "0.6 (2/24/17)"); // Register this device as Gas sensor present(CHILD_ID, S_GAS); } void loop(){ if (!pcReceived) { //Last Pulsecount not yet received from controller, request it again request(CHILD_ID, V_VAR1); return; } //detecting magnetic pulses - variable boundary method while(millis() - lastSend < SEND_FREQUENCY){ //check if the signal has significantly increased/decreased if(abs(oldy - y) > increment){ pulsecount ++; //increment or decrement oldy by one increment based on direction oldy += rising ? increment : -1 * increment; safe = false; //reset safe now that oldy has updated } //check if the signal has recently switched directions else if(safe){ //first make sure y has moved a significant distance from oldy if((rising && y <= oldy) || (!rising && y >= oldy)){ pulsecount ++; //add one extra pulse rising = !rising; //update direction safe = false; } } //take another reading y = readMag(); //check if y has moved a significant distance from oldy if(abs(y - oldy) > tol / 2){ safe = true; } //update newTop and newBottom detectMaxMin(); } //shift all flow array elements to the right by 1, ignore last element for(int idx = len - 1; idx > 0; idx--){ flow[idx] = flow[idx - 1]; } //calculate newest flow reading and store it as first element in flow array flow[0] = (double)(pulsecount - oldPulseCount) * (double)vpp * 60000.0 / (double)SEND_FREQUENCY; //display flow array state Serial.print("Flow Array State: ["); for(int idx = 0; idx < len - 1; idx++){ Serial.print(flow[idx]); Serial.print("|"); } Serial.print(flow[len - 1]); Serial.println("]"); //calculate average flow avgFlow = 0; //reset avgFlow for(int idx = 0; idx < len; idx++){ //calculate weighted sum of all elements in flow array avgFlow += (flow[idx] * (len - idx)); } avgFlow /= (len * (len + 1) / 2); //divide by triangle number of elements to get linear weighted average Serial.print("Average flow: "); //display average flow Serial.println(avgFlow); //send flow message if avgFlow has changed if(avgFlow != oldAvgFlow){ oldAvgFlow = avgFlow; send(flowMsg.set(avgFlow, 2)); } //send updated cumulative pulse count and volume data, if necessary if(pulsecount != oldPulseCount){ //calculate volume volume = (double)pulsecount * (double)vpp / (metric ? 1000.0 : 1); //send pulse count and volume data to gw send(lastCounterMsg.set(pulsecount)); send(volumeMsg.set(volume, 3)); counter += (pulsecount - oldPulseCount); //update counter if(counter >= ((totDividers + 1) * 2)){ updateBounds(); //update bounds if at least 1 cycle has been read counter = 0; //reset counter } oldPulseCount = pulsecount; //update old total } lastSend = millis(); } void receive(const MyMessage &message) { if (message.type==V_VAR1) { unsigned long gwPulseCount=message.getULong(); pulsecount = gwPulseCount; oldPulseCount = pulsecount; Serial.print("Received last pulse count from gw:"); Serial.println(pulsecount); pcReceived = true; lastSend = millis(); //set magnetic field starting point oldy = readMag(); y = readMag(); } } void updateBounds(){ if(((top + tol) != newTop) && ((bottom - tol) != newBottom)){ //check if anything has actually changed //lock in Top and Bottom top = newTop - tol; bottom = newBottom + tol; //recalculate increment to match new top and bottom increment = (top - bottom) / totDividers; //reset newTop and newBottom newTop = -9000; newBottom = 9000; //store updated Top and Bottom in FRAM writeInt(topAddr,top); writeInt(bottomAddr,bottom); //reset newTop and newBottom newTop = -9000; newBottom = 9000; //display new bounds Serial.println("NEW BOUNDARIES SET:"); Serial.print("Top = "); Serial.println(top); Serial.print("Bottom = "); Serial.println(bottom); Serial.print("Increment = "); Serial.println(increment); } } void detectMaxMin(){ if(y > newTop){ newTop = y; //update newTop if new max has been detected } else if(y < newBottom){ newBottom = y; //update newBottom if new min has been detected } } void writeInt(int addr, int val){ //write an int value to memory byte b = highByte(val); fram.write8(addr,b); b = lowByte(val); fram.write8(addr + 1,b); } int readInt(int addr){ //read an int value from memory int result = 0; result += (int)fram.read8(addr); result = result << 8; result += (int)fram.read8(addr + 1); return result; } int readMag(){ int x = 0, z = 0; //Tell the HMC5883 where to begin reading data Wire.beginTransmission(address); Wire.write(0x03); //select register 3, X MSB register - was called Wire.send but the compiler had an error and said to rename to to Wire.write Wire.endTransmission(); //Read data from each axis, 2 registers per axis Wire.requestFrom(address, 6); if(6<=Wire.available()){ x = Wire.read()<<8; //X msb x |= Wire.read(); //X lsb z = Wire.read()<<8; //Z msb z |= Wire.read(); //Z lsb y = Wire.read()<<8; //Y msb y |= Wire.read(); //Y lsb } if(!autoDetect){ //show real-time magnetic field, pulse count, and pulse count total Serial.print("y: "); Serial.print(y); Serial.print(rising ? " Rising, " : " Falling, "); Serial.print("next pulse at: "); Serial.print(rising ? oldy + increment : oldy - increment); Serial.print(" Current Number of Pulses: "); Serial.print(pulsecount - oldPulseCount); Serial.print(" Last Total Pulse Count Sent to GW: "); Serial.println(oldPulseCount); } return y; }I still have not verified the vpp with the meter but I know it's close. When the water heater is on it Domoticz says I'm flowing enough gas for 30,500 BTU/H. The water heater has an input rating of 28,000 BTU/H.
Hope this helps, please let me know if you have any questions. I will try to add some pics.
-
@dpcr I've tried the sketch but seems something is wrong, I've modified it for using my controller to store the top and bottom values and this function very well I'm able to check on the serial that the values are correctly retrieved and stored, but during the running after some cycles start counting pulse at every reading of magnetic field
-
I've try to analyze the program on the old sketch everything are good except the flow rate, I've found an error when you perform the shift of the element on an index this is the reason because the number reported wrong to the gateway.
I want to use the new sketch but i have two question, the first is that i didn't understand the pulse count
while(millis() - lastSend < SEND_FREQUENCY){ //check if the signal has significantly increased/decreased if(abs(oldy - y) > increment){ pulsecount ++; //increment or decrement oldy by oInsert Code Herene increment based on direction oldy += rising ? increment : -1 * increment; safe = false; //reset safe now that oldy has updated } //check if the signal has recently switched directions else if(safe){ //first make sure y has moved a significant distance from oldy if((rising && y <= oldy) || (!rising && y >= oldy)){ pulsecount ++; //add one extra pulse rising = !rising; //update direction safe = false; } } //take another reading y = readMag();Insert Code Here //check if y has moved a significant distance from oldy if(abs(y - oldy) > tol / 2){Insert Code Here safe = true;Insert Code Here } //update newTop and newBottom detectMaxMin(); }and the second is about the initialization of variables retrieved from the FRAM , i i have understand to start the "calibration" you need to put 50 and -50 on the memory otherwise the right condition was not triggered right ?
i didn't use the FRAM but I've coded to retrieve form the controller//get Top and Bottom from controller*********************** Serial.println("Ask for top value @ controller"); //Get Last top request(CHILD_ID, V_VAR2); Serial.println("Ask for bottom value @ controller"); //Get Last bottom request(CHILD_ID, V_VAR3); wait(2000, 2, V_VAR1); wait(2000, 2, V_VAR2); wait(2000, 2, V_VAR3); Serial.println("Variables Succesfully Retrived from GW"); //************************************************************
-
@markcame Not sure if I understand you. It still sounds like your not finding your top and bottom values. It works and still is working on my set up. The reason the top and bottom values are so important is the sketch takes those values and divides the difference into sections (totDividers). Those calculated values must be in the range of what the magnetometer is reading. If they don't the pulse counts will be all over the place or none at all. What are your top and bottom values and what are you top and bottom values received from the magnetometer?
-
@dpcr They find corect top and bottom, and start to pulse but after first recalculation of bounds they statrs to count a pulse for every readings.
-
@markcame what is the "next pulse at" reading? This happened to me as well when I was testing it but we changed a few this and it worked OK.
-
@dpcr Are you using VAR1 for the pulse count? The reason why we didn't store the top and bottom values on the GW was if the GW went down for any reason we could still keep a pulse count. But it should still work if you have a connection to your GW and controller.
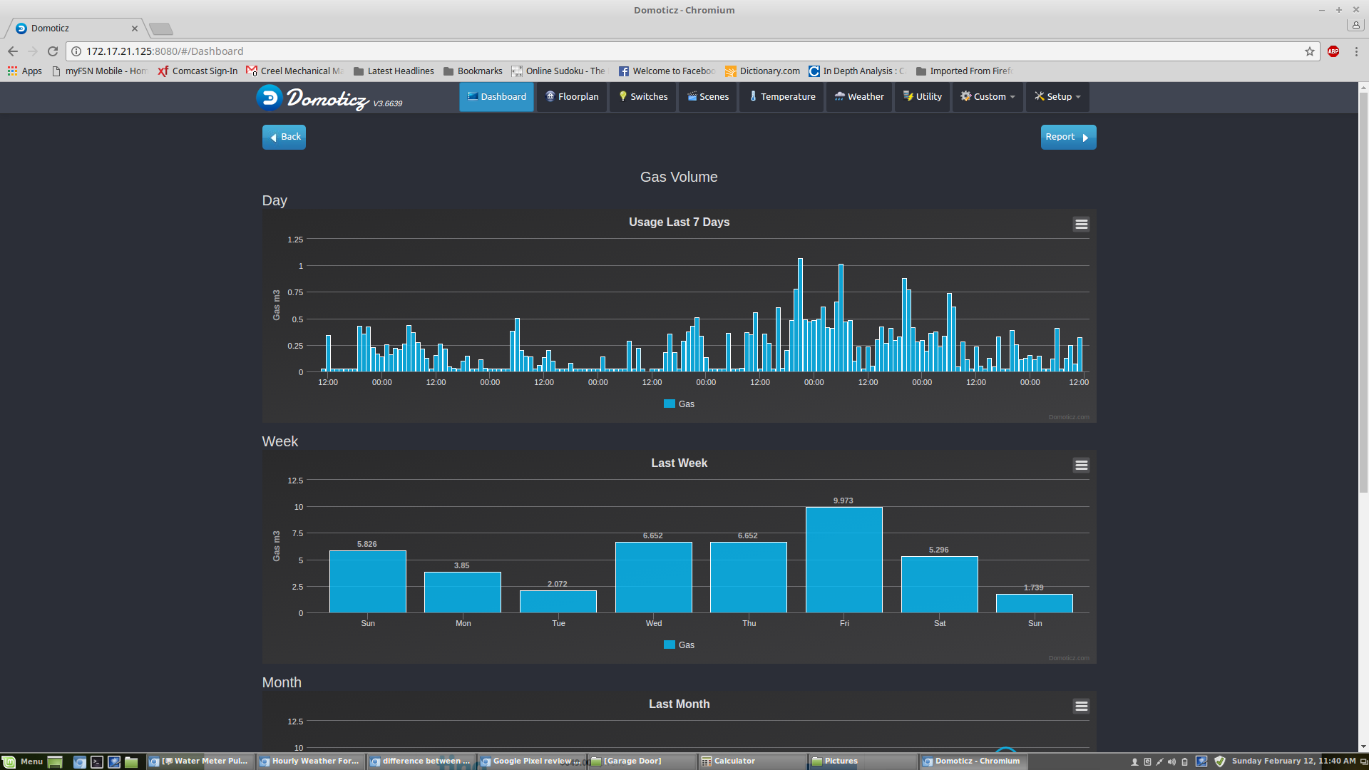
Here are some results from Domoticz. As you can see last Friday I had a spike. This was due to some of the same problems you are having. It has been running fine for the past several days since the last upgrade. I am using the same sketch that I posted.

I haven't figure out how to remove the Energy (Wh) from the gas usage or the word Waterflow.
As for the fixing of the excessive pulse counts I also at times had he same problem as well. But make sure that your top and bottoms are correct first. If they are and your "next pulse at" number is just being bypassed and the pulse count keeps going up the solution was to reorder the code. Not sure how that helped but it did. I'm not the software guy in this project, my son is. But I know most of what is going on with it. If it continues to give you problems let me know, post your code and I'll get him to look at it.
The memory or GW numbers should be 0 but it not too critical if you are there to start it. It will recalculate the top and bottom values automatically after there has been 22 pulses within a send frequency. Just turn the stove or gas on so there is plenty of flow and download the sketch. It should either start reading the magnetic values and count pulses or start the time to find the top and bottom.
What do you mean by not understanding the pulse count? Are you sending any flow or volume data? Sorry if this jumps around but I'm in the process of doing something else and I'm distracted. Thanks for you patience.
-
Here are some pics

I hopefully want to re-size the magnetometer enclosure and make the mounting more permanent.
-
@dpcr Yes I use var1 for pulse count Var2 for Top and Var3 for bottom
if the retrieve of value from Gw/Controller is fine get the last Top and Bottom otherwise if retrieve fails after power cycle use locally hard coded, if the retrieve is 0 for TOP and BOTTOM starts auto-detect (gas must be flow) this happens on first run or if you want to manually starts a recalculation.
I think that the problem of spike... maybe related to a non triggering of top or bottom after magnetic field change due to temperature so pulse count going up until new top and bottom was recalculated and applied, there are a control over max pulse for cycle ?
for the count up probably there are a part of code time spending and the reading jump ?
on version V3.6304 of domoticz m3/h are displayed fine if you select gas type counter .... for flow maybe is still water flow reported.
for the pulse count i meaning looking at the code that you take a period then divide in division and trigger a pulse for every division is passed but i didn't understand if the metodology for counting pulse changed on the old and on the new code
here the code i have modified is a mix of old and new code you have posted plus the support to store on controller and a chek for not count more than todividers on rising or falling , i want to test if i can improve the count or not...
/* * * * * * Currently the autoDetectMaxMin in set to true which will find the TOP and BOTTOM of the wave, however if you want * to use it the gas must be flowing. */ #define MY_DEBUG #define MY_RADIO_NRF24 #include <MySensors.h> #include <Wire.h> //I2C Arduino Library #define CHILD_ID 1 //ID of the sensor child #define SLEEP_MODE false //prevent sensor from sleeping #define address 0x1E //0011110b, I2C 7bit address of HMC5883 int TOP = 0; //highest magnetic field registered from meter (Ga)Initialize low if using AutoDetectMaxMin int BOTTOM = 0; //lowest magnetic field registered from meter (Ga) Initialize high if using AutoDetectMaxMin int NewTop=-9000; int NewBottom=9000; int tol = 50; unsigned long SEND_FREQUENCY = 30000; // Minimum time between send (in milliseconds). We don't want to spam the gateway. bool metric = true; //sets units to Metric or English bool autoDetectMaxMin = false; //lets Arduino decide the values for TOP and BOTTOM bool pcReceived = false; //whether or not the gw has sent us a pulse count bool rising = true; //whether or not a pulse has been triggered bool inside = true; //whether the magnetic field is within TOP and BOTTOM limits unsigned long pulsecount = 0; //total number of pulses measured ever unsigned long oldPulseCount = 0; //old total double vpp = 0.12; //Volume of gas per pulse unsigned long lastSend = 0; //time since last transmission - msec double volume = 0; //Cumulative amount of gas measured const int len = 3; //number of flow rate measurements to save double flow [len]; //array of previous gas flow rate measurements double avgFlow = 0; //average of all elements in flow array double oldAvgFlow = 0; //previous average flow int divider = 1; //Current divider int totDividers = 10; //Number of dividers int increment = (TOP - BOTTOM) / totDividers; //space b/w dividers int newTop = -9000; //potential new Top int newBottom = 9000; //potential new Bottom int counter=0; MyMessage flowMsg(CHILD_ID,V_FLOW); MyMessage volumeMsg(CHILD_ID,V_VOLUME); MyMessage lastCounterMsg(CHILD_ID,V_VAR1); MyMessage lastTopMsg(CHILD_ID,V_VAR2); MyMessage lastBottomMsg(CHILD_ID,V_VAR3); void setup(){ //Initialize Serial and I2C communications Serial.begin(115200); Wire.begin(); // Fetch last known pulse count , TOP and BOTTOM value from gw request(CHILD_ID, V_VAR1); request(CHILD_ID, V_VAR2); request(CHILD_ID, V_VAR3); // Wait until timeout of 2 seconds for message from gw wait(2000, 2, V_VAR1); wait(2000, 2, V_VAR2); wait(2000, 2, V_VAR3); //Put the HMC5883 IC into the correct operating mode Wire.beginTransmission(address); //open communication with HMC5883 Wire.write(0x02); //select mode register Wire.write(0x00); //continuous measurement mode Wire.endTransmission(); int y = 0; int oldy = 0; //WARNING: MAKE SURE GAS IS RUNNING IF USING THIS OPTION!!! if(TOP==0 && BOTTOM==0){ autoDetectMaxMin = true; //determine max and min magnetic field strength over a few minutes lastSend = millis(); while(millis() - lastSend < 120000){ y = readMag(); if(y > TOP){ TOP = y; //update TOP if new max has been detected } else if(y < BOTTOM){ BOTTOM = y; //update BOTTOM if new min has been detected } } TOP -= tol; //nudge TOP and BOTTOM so that they have a chance of being triggered BOTTOM += tol; increment = (TOP - BOTTOM) / totDividers; //recalculate increment to match new TOP and BOTTOM autoDetectMaxMin = false; //finished determining TOP and BOTTOM Serial.println("Store on Controller TOP and BOTTOM found"); send(lastTopMsg.set(TOP)); send(lastBottomMsg.set(BOTTOM)); } increment = (TOP - BOTTOM) / totDividers; //recalculate increment to match new TOP and BOTTOM Serial.print("Increment = "); Serial.println(increment); oldy = readMag(); y = readMag(); while(abs(y - oldy) < increment / 2){ //wait until difference b/w y and oldy is greater than half an increment y = readMag(); } rising = (y > oldy); Serial.println(rising ? "Magnetic field is rising" : "Magnetic field is falling"); } void presentation() { // Send the sketch version information to the gateway and Controller sendSketchInfo("Gas Meter", "0.4"); // Register this device as Gas sensor present(CHILD_ID, S_GAS); } void loop(){ if (!pcReceived) { //Last Pulsecount not yet received from controller, request it again request(CHILD_ID, V_VAR1); return; } //detecting magnetic pulses - Fractional Simple Method while(millis() - lastSend < SEND_FREQUENCY){ int y = readMag(); if(y >NewTop ){ NewTop = y; //update TOP if new max has been detected } else if(y < NewBottom){ NewBottom = y; //update BOTTOM if new min has been detected } if(inside && rising && y > BOTTOM + divider * increment && divider < totDividers+1){ divider++; pulsecount++; } else if(inside && !rising && y < TOP - divider * increment && divider < totDividers+1){ divider++; pulsecount++; } if(inside && (y > TOP || y < BOTTOM )){ //switch directions once TOP or BOTTOM divider has been reached inside = false; //keep this from happening multiple times once signal exceeds TOP or BOTTOM Serial.println("OUTSIDE"); } else if(!inside && (y < TOP - increment / 2 && y > BOTTOM + increment / 2)){ rising = !rising; divider = 1; inside = true; Serial.println("INSIDE"); } } counter += (pulsecount - oldPulseCount); //update counter if(counter >= ((totDividers + 1) * 2)){ if ( (abs(TOP-NewTop)) > tol || (abs(BOTTOM-NewBottom)) >tol){ TOP=NewTop-tol; BOTTOM=NewBottom+tol; increment = (TOP - BOTTOM) / totDividers; //recalculate increment to match new TOP and BOTTOM //Send Top and Bottom to gateway send(lastTopMsg.set(TOP)); send(lastBottomMsg.set(BOTTOM)); //reset newTop and newBottom newTop = -9000; newBottom = 9000; counter = 0; //display new bounds Serial.println("NEW BOUNDARIES SET:"); Serial.print("Top = "); Serial.println(TOP); Serial.print("Bottom = "); Serial.println(BOTTOM); Serial.print("Increment = "); Serial.println(increment); } } //shift all flow array elements to the right by 1, ignore last element for(int idx = len - 1; idx > 0; idx--){ flow[idx] = flow[idx - 1]; } //calculate newest flow reading and store it as first element in flow array flow[0] = (double)(pulsecount - oldPulseCount) * (double)vpp * 60000.0 / (double)SEND_FREQUENCY; //display flow array state Serial.print("Flow Array State: ["); for(int idx = 0; idx < len - 1; idx++){ Serial.print(flow[idx]); Serial.print("|"); } Serial.print(flow[len - 1]); Serial.println("]"); //calculate average flow avgFlow = 0; //reset avgFlow for(int idx = 0; idx < len; idx++){ //calculate weighted sum of all elements in flow array avgFlow += (flow[idx] * (len - idx)); } avgFlow /= (len * (len + 1) / 2); //divide by triangle number of elements to get linear weighted average Serial.print("Average flow: "); //display average flow Serial.println(avgFlow); //send flow message if avgFlow has changed if(avgFlow != oldAvgFlow){ oldAvgFlow = avgFlow; send(flowMsg.set(avgFlow, 2)); } //send updated cumulative pulse count and volume data, if necessary if(pulsecount != oldPulseCount){ oldPulseCount = pulsecount; //update old total //calculate volume volume = (double)oldPulseCount * (double)vpp / 1000.0; //send pulse count and volume data to gw send(lastCounterMsg.set(pulsecount)); send(volumeMsg.set(volume, 3)); } lastSend = millis(); } void receive(const MyMessage &message) { if (message.type==V_VAR1) { unsigned long gwPulseCount=message.getULong(); pulsecount = gwPulseCount; oldPulseCount = pulsecount; Serial.print("Received last pulse count from gw:"); Serial.println(pulsecount); pcReceived = true; lastSend = millis(); } if (message.type==V_VAR2) { int gwStoredTOP=message.getInt(); TOP = gwStoredTOP; Serial.print("Received stored TOP value from gw:"); Serial.println(TOP); } if (message.type==V_VAR3) { int gwStoredBOTTOM=message.getInt(); BOTTOM = gwStoredBOTTOM; Serial.print("Received stored BOTTOM value from gw:"); Serial.println(BOTTOM); } } int readMag(){ int x = 0, y = 0, z = 0; //Tell the HMC5883 where to begin reading data Wire.beginTransmission(address); Wire.write(0x03); //select register 3, X MSB register - was called Wire.send but the compiler had an error and said to rename to to Wire.write Wire.endTransmission(); //Read data from each axis, 2 registers per axis Wire.requestFrom(address, 6); if(6<=Wire.available()){ x = Wire.read()<<8; //X msb x |= Wire.read(); //X lsb z = Wire.read()<<8; //Z msb z |= Wire.read(); //Z lsb y = Wire.read()<<8; //Y msb y |= Wire.read(); //Y lsb } if(!autoDetectMaxMin){ //show real-time magnetic field, pulse count, and pulse count total Serial.print("y: "); Serial.print(y); Serial.print(rising ? " Rising, " : " Falling, "); Serial.print("next pulse at: "); Serial.print(rising ? BOTTOM + divider * increment : TOP - divider * increment); Serial.print(" Current Number of Pulses: "); Serial.print(pulsecount - oldPulseCount); Serial.print(" Last Total Pulse Count Sent to GW: "); Serial.println(oldPulseCount); } else{ //show real-time magnetic field, TOP, BOTTOM, and time left in auto-detect mode Serial.print("y: "); Serial.print(y); Serial.print(" TOP: "); Serial.print(TOP); Serial.print(" BOTTOM: "); Serial.print(BOTTOM); unsigned long remainingTime = 120000 + lastSend - millis(); Serial.print(" Time remaining: "); Serial.print(remainingTime / 60000); Serial.print(":"); remainingTime = (remainingTime % 60000) / 1000; if(remainingTime >= 10){ Serial.println(remainingTime); } else{ Serial.print("0"); Serial.println(remainingTime); } } return y; }I have another little problem that after a while the node stop to work i don't know but on the serial stop to print data and no more message is sent to the gateway if i close and re-open the serial monitor the data readed by magnetometer is displayed again but no data is sent,
Can be related to radio issue ? or overbuffering serial ? do you have experienced similar problem?
-
Yes, a major change in magnetic field readings while the sensor is powered down could result in a large number of pulses being triggered if Top and Bottom are drastically different than what the sensor has stored. It is best to reset Top and Bottom to 0 in that case, forcing Auto-Detect to run and get accurate values for Top and Bottom.
In future versions, I plan to add a feature that lets users choose to reset Top and Bottom from the Serial Monitor. If it's been a while since the sensor was last running or if operating conditions have changed (the sensor was relocated or something similar), users can use that feature to ensure that the program begins with proper values for Top and Bottom. I also plan on publishing two versions of the sketch: one that stores Top, Bottom, and Pulse Count in Fram, and one that stores those values on the controller.
As far as counting pulses goes, the old version and the new version aren't too different. They both divide the space between Top and Bottom into a number of divisions, and trigger pulses once a division is passed. The math they use to do it is slightly different. The old version calculates what number the magnetic field reading needs to rise/fall to and compares that to the most recent reading. The new version checks if the distance between the magnetic field reading that last triggered a pulse and the most recent reading is equal to or greater than the distance between divisions. The old version had problems when the magnetic field was switching from rising to falling (probably because I didn't continuously update Top and Bottom), but the new version feels more elegant. There's probably not much of a difference at this point, though.
I did have a problem where it seemed like the sensor wasn't printing anything to the serial monitor, but that was due to bad program flow that occasionally made it impossible to update lastSend. I've never had a problem that prevented the sensor from sending data to the Gateway.
-
@dpcr New Sketch: This one is version 1.0 and works well with the hardware I'm using. It has an interactive start up menu in the serial monitor when starting which allows one to choose several options and var1 (variable used to store the pulse count on the controller) was removed and the pulse count is now stored in FRAM. It's been running for several months with no problem.
/* * Created by Sean Creel <creels15@gmail.com> * * Based on these projects by Henrik Ekblad and Korneliusz Jarzębski: * https://www.mysensors.org/build/pulse_water * https://github.com/jarzebski/Arduino-HMC5883L * * This program is free software; you can redistribute it and/or * modify it under the terms of the GNU General Public License * version 2 as published by the Free Software Foundation. * * DESCRIPTION: * Uses an I2C triple-axis magnetometer to measure a home's gas usage by * detecting small fluxuations in the local magnetic field caused by the * meter's bellows pumping in and out. Requires users to determine how * many cycles their meter completes per unit volume of gas flow. */ #define MY_DEBUG //enables debugging of MySensors messages #define MY_RADIO_NRF24 //lets MySensors know what radio you're using #include <MySensors.h> #include <Wire.h> //I2C communications library #include <Adafruit_FRAM_I2C.h> //Adafruit FRAM memory library #define CHILD_ID 1 //ID of the sensor child #define SLEEP_MODE false //prevent sensor from sleeping #define address 0x1E //0011110b, I2C 7bit address of HMC5883 magnetometer #define topAddr 4 //address of Top in FRAM #define bottomAddr 6 //address of Bottom in FRAM #define pulseAddr 0 //address of pulseCount in FRAM //USER-DEFINED CONSTANTS #define METRIC true //specifies the units of measurement #define AXIS "Y" //specifies which axes of the magnetometer to read from (multiple axes permitted, e.g. "ZX" or "YXZ") #define CYCLES_PER_CUFT 8 //cycles of the meter's bellows per cubic foot of gas (varies by meter model) #define NUM_DIVISIONS 10 //desired number of subdivisions per cycle. higher => more accuracy, lower => more tolerant of noise #define ERR 0.00221513400975639000 //used to fix discrepancies between theoretical and actual volume per pulse (vpp) #define LEN 3 //number of flow rate measurements to save for moving average. set to 1 if you want to send raw flow data instead #define SEND_FREQUENCY 30000 //Minimum time between messages to the GW (msec) #define TOL 50 //margin of error to account for noise coming from the sensor bool autoDetect = false; //true if the program is auto detecting Top and Bottom bool rising = true; //whether or not a pulse has been triggered bool safe = false; //whether or not it is safe to switch directions unsigned long pulseCount = 0; //total number of pulses measured ever unsigned long oldPulseCount = 0; //old total double vpp = ERR + (METRIC ? 28.3168 : 1.0) / (CYCLES_PER_CUFT * 2 * (NUM_DIVISIONS + 1));//Volume of gas per pulse ft^3/L unsigned long lastSend = 0; //time since last transmission - msec double flow [LEN]; //array of previous gas flow rate measurements double avgFlow = 0; //average of all elements in flow array double oldAvgFlow = 0; //previous average flow int b = 0; //magnetic field reading int oldB = 0; //previous magnetic field reading int top = 0; //highest magnetic field registered from meter (Ga)Initialize low if using autoDetectMaxMin int bottom = 0; //lowest magnetic field registered from meter (Ga) Initialize high if using autoDetectMaxMin int newTop = -9000; //potential new Top int newBottom = 9000; //potential new Bottom int increment = 0; //space b/w dividers int counter = 0; //used to count pulses over periods longer than SEND_FREQUENCY MyMessage flowMsg(CHILD_ID,V_FLOW); MyMessage volumeMsg(CHILD_ID,V_VOLUME); Adafruit_FRAM_I2C fram = Adafruit_FRAM_I2C(); void setup(){ //Initialize Serial, I2C, and FRAM communications Serial.begin(9600); Wire.begin(); fram.begin(); //Put the HMC5883 IC into the correct operating mode Wire.beginTransmission(address); //open communication with HMC5883 Wire.write(0x02); //select mode register Wire.write(0x00); //continuous measurement mode Wire.endTransmission(); //Prompt user for permission to clear all or part of FRAM Serial.println("Do you wish to clear all or part of long-term memory?"); Serial.println("Please enter a number 0-3:"); Serial.println("0: (default) Clear nothing"); Serial.println("1: Clear Top and Bottom"); Serial.println("2: Clear Pulse Count"); Serial.println("3: Clear Top, Bottom, and Pulse Count"); int choice = 0; lastSend = millis(); while(Serial.available() == 0 && millis() - lastSend < 30000); //wait 30s max for user input choice += Serial.parseInt(); if(choice == 1){ clearFram(4,8); Serial.println("Top and Bottom values reset"); } else if(choice == 2){ clearFram(0,4); Serial.println("Pulse Count reset"); } else if(choice == 3){ clearFram(0,8); Serial.println("All stored values reset"); } //get pulseCount from FRAM pulseCount = readUL(pulseAddr); oldPulseCount = pulseCount; //get Top and Bottom from FRAM newTop = readInt(topAddr); newBottom = readInt(bottomAddr); updateBounds(); //WARNING: MAKE SURE GAS IS RUNNING ON FIRST RUNNING OF THIS PROGRAM!!! if(top == 0 && bottom == 0){ autoDetect = true; newTop = -9000; newBottom = 9000; //determine max and min magnetic field strength over a few minutes Serial.println("FRAM has been cleared. Auto-detecting max and min magnetic field reading."); Serial.println("WARNING: MAKE SURE GAS IS RUNNING!!"); lastSend = millis(); while(millis() - lastSend < 120000){ readMag(); detectMaxMin(); //display details Serial.print("Magnetic Field: "); Serial.print(b); Serial.print(" Top: "); Serial.print(newTop); Serial.print(" Bottom: "); Serial.print(newBottom); unsigned long remainingTime = 120000 + lastSend - millis(); Serial.print(" Time remaining: "); Serial.print(remainingTime / 60000); Serial.print(":"); remainingTime = (remainingTime % 60000) / 1000; if(remainingTime >= 10){ Serial.println(remainingTime); } else{ Serial.print("0"); Serial.println(remainingTime); } } updateBounds(); autoDetect = false; } readMag(); oldB = b; while(abs(b - oldB) < increment / 2){ //wait until difference b/w b and oldB is greater than half an increment readMag(); } rising = (b > oldB); Serial.println(rising ? "Magnetic field is rising" : "Magnetic field is falling"); Serial.print("Volume Per Pulse = "); Serial.print(vpp,16); Serial.println(METRIC ? " L/pulse" : "cuft/pulse"); lastSend = millis(); } void presentation() { // Send the sketch version information to the gateway and Controller sendSketchInfo("Gas Meter", "1.0 (4/4/17)"); // Register this device as Gas sensor present(CHILD_ID, S_GAS); } void loop(){ //detecting magnetic pulses - variable boundary method while(millis() - lastSend < SEND_FREQUENCY){ //check if the signal has significantly increased/decreased if(abs(oldB - b) > increment){ pulseCount ++; //increment or decrement oldB by one increment based on direction oldB += rising ? increment : -1 * increment; safe = false; //reset safe now that oldB has updated } //check if the signal has recently switched directions else if(safe){ //first make sure b has moved a significant distance from oldB if((rising && b <= oldB) || (!rising && b >= oldB)){ pulseCount ++; //add one extra pulse rising = !rising; //update direction safe = false; } } //take another reading readMag(); //check if b has moved a significant distance from oldB if(abs(b - oldB) > TOL / 2){ safe = true; } //update newTop and newBottom detectMaxMin(); } //shift all flow array elements to the right by 1, ignore last element for(int idx = LEN - 1; idx > 0; idx--){ flow[idx] = flow[idx - 1]; } //calculate newest flow reading and store it as first element in flow array flow[0] = (double)(pulseCount - oldPulseCount) * vpp * 60000.0 / (double)SEND_FREQUENCY; //display flow array state Serial.print("Flow Array State: ["); for(int idx = 0; idx < LEN - 1; idx++){ Serial.print(flow[idx]); Serial.print("|"); } Serial.print(flow[LEN - 1]); Serial.println("]"); //calculate average flow avgFlow = 0; //reset avgFlow for(int idx = 0; idx < LEN; idx++){ //calculate weighted sum of all elements in flow array avgFlow += (flow[idx] * (LEN - idx)); } avgFlow /= (LEN * (LEN + 1) / 2); //divide by triangle number of elements to get linear weighted average Serial.print("Average flow: "); //display average flow Serial.println(avgFlow); //send flow message if avgFlow has changed if(avgFlow != oldAvgFlow){ oldAvgFlow = avgFlow; send(flowMsg.set(avgFlow, 2)); } //send updated volume data if necessary if(pulseCount != oldPulseCount){ //send volume data to gw send(volumeMsg.set(((double)pulseCount * vpp / (METRIC ? 1000.0 : 1)), 3)); //store updated pulse count total in FRAM writeUL(pulseAddr,pulseCount); counter += (pulseCount - oldPulseCount); //update counter if(counter >= ((NUM_DIVISIONS + 1) * 2)){ updateBounds(); //update bounds if at least 1 cycle has been read counter = 0; //reset counter } oldPulseCount = pulseCount; //update old pulse count total } lastSend = millis(); } void updateBounds(){ if((top != newTop) && (bottom != newBottom)){ //check if anything has actually changed //lock in Top and Bottom top = newTop; bottom = newBottom; //recalculate increment to match new top and bottom increment = (top - bottom - (2 * TOL)) / NUM_DIVISIONS; //store updated Top and Bottom in FRAM writeInt(topAddr,top); writeInt(bottomAddr,bottom); //reset newTop and newBottom newTop = -9000; newBottom = 9000; //display new bounds Serial.println("NEW BOUNDARIES SET:"); Serial.print("Top = "); Serial.println(top); Serial.print("Bottom = "); Serial.println(bottom); Serial.print("Increment = "); Serial.println(increment); } } void detectMaxMin(){ if(b > newTop){ newTop = b; //update newTop if new max has been detected } else if(b < newBottom){ newBottom = b; //update newBottom if new min has been detected } } void writeInt(int addr, int val){ //write an int value to FRAM byte b = highByte(val); fram.write8(addr,b); b = lowByte(val); fram.write8(addr + 1,b); } void writeUL(int addr, unsigned long val){ //write an unsigned long falue to FRAM byte b = B00000000; for(int idx = 0; idx < sizeof(unsigned long); idx++){ b = val >> 8 * (sizeof(unsigned long) - 1 - idx); fram.write8(addr + idx,b); } } unsigned long readUL(int addr){ //read an unsigned long value from FRAM unsigned long result = 0; for(int idx = 0; idx < sizeof(unsigned long); idx++){ result = result << 8; result += (unsigned long)fram.read8(addr + idx); } return result; } int readInt(int addr){ //read an int value from FRAM int result = 0; result += (int)fram.read8(addr); result = result << 8; result += (int)fram.read8(addr + 1); return result; } void clearFram(int first, int last){ for(int addr = first; addr < last; addr++){ fram.write8(addr,byte(0)); } } void readMag(){ static int x = 0, y = 0, z = 0; //Tell the HMC5883 where to begin reading data Wire.beginTransmission(address); Wire.write(0x03); //select register 3, X MSB register - was called Wire.send but the compiler had an error and said to rename to to Wire.write Wire.endTransmission(); //Read data from each axis, 2 registers per axis Wire.requestFrom(address, 6); if(6<=Wire.available()){ x = Wire.read()<<8; //X msb x |= Wire.read(); //X lsb z = Wire.read()<<8; //Z msb z |= Wire.read(); //Z lsb y = Wire.read()<<8; //Y msb y |= Wire.read(); //Y lsb } if(String(AXIS).equalsIgnoreCase("X")){ b = x; } else if(String(AXIS).equalsIgnoreCase("Y")){ b = y; } else if(String(AXIS).equalsIgnoreCase("Z")){ b = z; } else if(String(AXIS).equalsIgnoreCase("XY") || String(AXIS).equalsIgnoreCase("YX")){ b = x * x + y * y; } else if(String(AXIS).equalsIgnoreCase("XZ") || String(AXIS).equalsIgnoreCase("ZX")){ b = x * x + z * z; } else if(String(AXIS).equalsIgnoreCase("YZ") || String(AXIS).equalsIgnoreCase("ZY")){ b = y * y + z * z; } else if(String(AXIS).equalsIgnoreCase("XYZ") || String(AXIS).equalsIgnoreCase("XZY") || String(AXIS).equalsIgnoreCase("YXZ") || String(AXIS).equalsIgnoreCase("YZX") || String(AXIS).equalsIgnoreCase("ZYX") || String(AXIS).equalsIgnoreCase("ZXY")){ b = x * x + y * y + z * z; } else { b = 0; } if(!autoDetect){ //show real-time magnetic field, pulse count, and pulse count total Serial.print("Magnetic Field: "); Serial.print(b); Serial.print(rising ? " Rising, " : " Falling, "); Serial.print("next pulse at: "); Serial.print(rising ? oldB + increment : oldB - increment); Serial.print(" Current Number of Pulses: "); Serial.print(pulseCount - oldPulseCount); Serial.print(" Last Total Pulse Count Sent to GW: "); Serial.println(oldPulseCount); } }```
-
@dpcr Nice adjustment of your Original code. Based on your Original version I have started coding as well as I like the simpleness of just adding a sensor to the meter without taking care of the direct position.
My current code can be found at github via the following link:https://github.com/rspaargaren/Read_Gasmeter/blob/Workinprogress/Read_Gasmeter.ino
Basic differences are:
- I have removed the fram reference but this could be added again if you use it.
- I have added a different setup sequence for fixing the top and bottom. In my case it waits until four changes in direction have occured. So no direct gas flow have to flow after a restart.
- The number of pulses between a change in direction is fixed independent of a change in top or bottom. So in my case every half a cycle will give ten pulses and a full cycle 20 pulses.
- The results are submitted to the gateway after a intervall but also after half a cycle.
- The top and bottom is checked after each cycle. So in case of major difference the interval is changed.
- During normal run, the reading of the y value is executed within the loop. So basically the arduino has time to do some other stuff as well in between the readings.
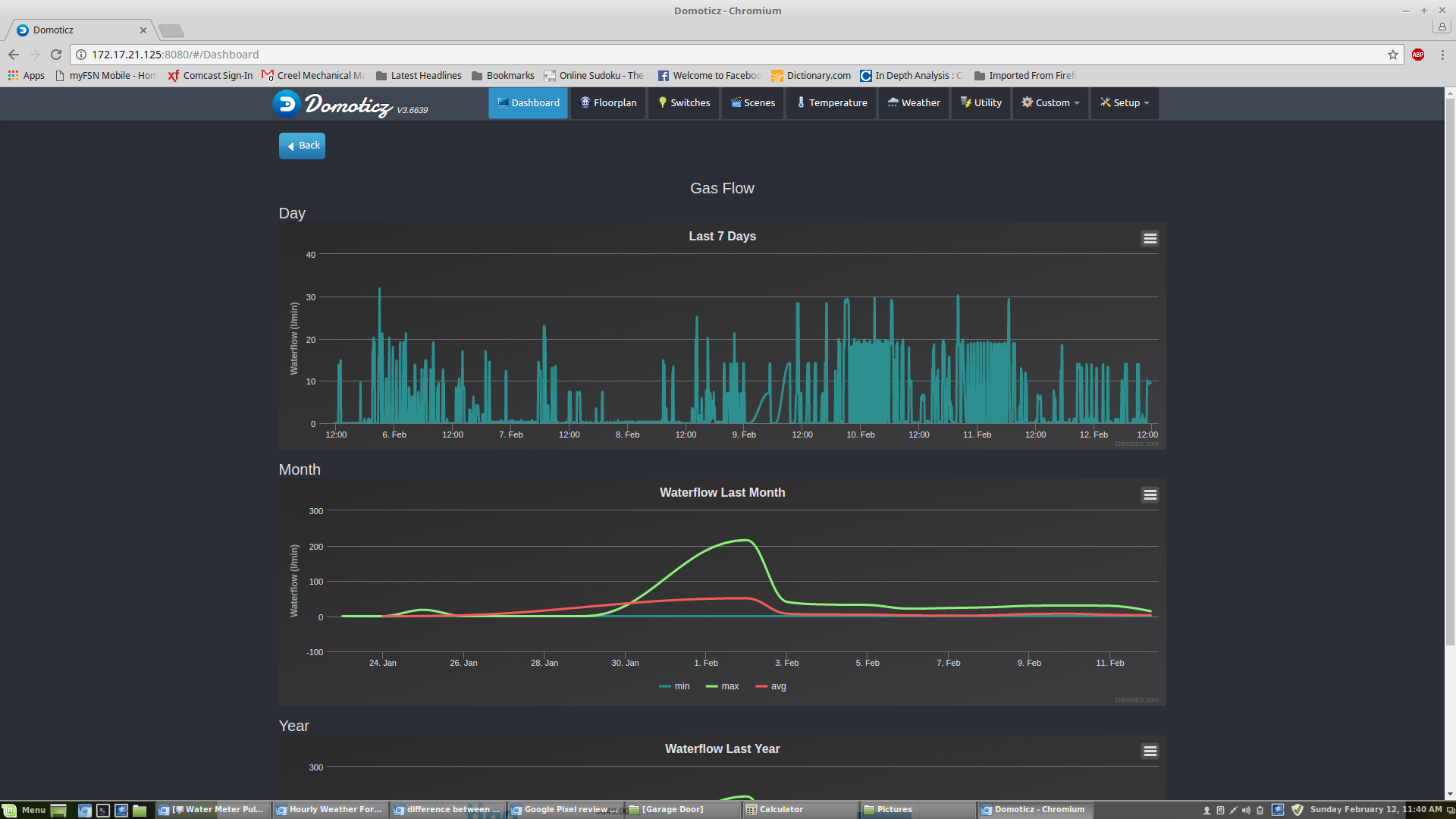
The code is currently working but requires some clean up. Also I would like to make an option to store the values at the gateway and maybe change the hardware to an ESP version so I can have multiple ways of output. Like MQTT.
This is the current output in Grafana:
-
@dynamite I just scanned quickly over your code. So there is no need to store the top and bottom values? What do you do on a power failure? I look forward to hearing from you more.
Do you have any pics of your hardware?
-
@dpcr At the moment I do not store the top and bottom value permanently. In case of a power failure I will "loose" to the max two rounds of the wheel on pulses as it uses that to calibrate the top and bottom. That could be reduced to potentially only one cycle. Which is in my case 0,01m3 to 0,02 m3 of gas indication.
After the power failure the process starts in the calibration loop which is ended only after the required cycles have registered. So this could last 30 sec in case you are having a shower but can last a week if you are away...I will post a picture of my setup later.
Now I am thinking of it. If you do not care about the accuracy that much you do not need the top and bottom values at all. You just need to detect the rice and fall. That still gives you double the accuracy than a reed contact or Hall effect. The sketch for that will be very simple and after power down you can continue most probably without loss of pulses.
-
@dynamite Great idea (top and bottom). We were kicking that around when we made this but wanted to err on the side of missing little to no gas flow. We have a pilot light on our water heater the draws around .1 lpm and I want to capture that as well.
I agree with you on the accuracy of using a magnetometer over a hall or reed switch, but they (hall or reed) are much easy to program. Too bad there isn't a library for converting a sine wave to pulses, don't forget that sometimes it doesn't look like a sine wave.
I'm curious to see how you mounted your magnetometer to your gas meter, mine seems a little too bulky and obtrusive. I did manage to buy another magnetometer and dip it in some stuff called PlastiDip. Its used for insulating the handles of tools. I just haven't switched them out yet to see how well it works.
-
@dpcr Hi the reason that it is sometimes not a sine wave is the reason why I used a fixed number of pulses between the top of bottom. So in case the flow is very low as for your pilot light it will detect every puls. In case you have a very heavy flow pulses can be skipped as long as the change is detected then in my case 10 pulses are submitted to the gate way. I was detecting in your original sketch sometimes extra pulses were submitted as the sine was little bit rising or the opposite dropping.
The code for just detecting rise and fall can be quite straigh foreward. I might make a second version like that...just for the record.
My Setup is quite straight forward. A small box with the arduino pro mini and radio. A cable to the magneto sensor. In my case water proof is not required. I have applied the sensor by Velcro strap so I can remove the setup in case of "Maintenance".

-
@dynamite I seem to have the same meter; the BK-G4 :

The 'official' place to stick a reed sensor is a hole on the bottom-right, as you can see in the picture.
I had a spare reed switch from a Senseo coffee machine, which perfectly fits the hole and works perfect!Maybe if you stick the compass sensor here, the signal will be more consistent/repeatable, as it should be more or less the same with each revolution.
-
@dynamite I noticed some pulses missing as well. It looks like the newer sketch catches them. I also checked the volume used with our gas suppliers volume used and it was pretty close. We added an error correction variable to try to be more accurate. When I get a chance I'm going to try your sketch, it looks interesting.
-
@Yveaux Hi thanks for the suggestion. Basically the position I am using now gives me a very accurate signal. It is more the small changes in the Sine curve which could result in miss reading. But I have added some filtering by appying a running average.
I have tried other position just to see the results. Basically if you stick it to close to the magnet used, like the official reed position it will go in overload and magnetic reading is maximized for a period.
-
@dpcr Hi i am looking forward for your experience, as far as I have experienced now, and it took me quite some debugging I did not miss a pulse.

@Yveaux @dpcr My next testing is to apply this sensor for the watermeter.
-
For water meters I saw people using those lines trackers that are used on small robots
-
@gohan Yes i have Seen them as Well that would be the easy way out

I am just curious wether i am picking up a workable signal when i stick this sensor to it. If so it would make installation quite simple.
-
@dynamite said in Gas Meter Reading Using a Magnetometer:
I am just curious wether i am picking up a workable signal when i stick this sensor to it
Yes, works like a charm! At least for my sensor
-
@Yveaux nice! and what code are you using? or are you referring to putting the ir sensor to the meter?
-
@dynamite Just checking in, how is your set up working? We just had some major problems with too many extra pulses. It looks like something you experienced earlier, we added some smoothing to the readMag output similar to what you have in your sketch and it seems to working fine. Any updates?
-
Hello,
I have a BK-G4L gas meter and I want to build a Mysensor node and measure the gas flow: what is the best solution, a reed switch or a magnetometer?
and for a magnetometer based sensor, do I need HMC5883 or HMC5983?
thanks
-
@jumping Hi I have used the magnetometer. (GY-282 HMC5983)
I these are the +/- of both the systems:
- More easy to locate on your gas meter
- Higher accuracy of output (more pulses per cycle)
- Code is more complex
Read Sensor
- Simple code
- Exact installation from position
- 1 puls per round
-
@dpcr Hi, I need to recalibrate to see if the reading is still OK. Somewhere during a total reset I have lost track. But it is on my to do list to get everything up and running again.
As far as I could recollect an overshoot had no influence on my code as the number of pulses for a total cycle is consistent within my code.On the Y reading from the sensor I do have a running average smoothing.
Basically every cycle is splitted into rising and falling part. Each splitted into a fixed number of steps. Based on the current reading of y the number of pulses is calculated within that step. So the amount of pulses within a rise or fall can never be more than the number of steps within that cycle.I am thinking of making the code more simple and only give a pulse on the changes and maybe one in the middle. That would give me about 4 pulses per cycle.
-
@dynamite thanks for your answer! do you use a adafruit FRAM in your node?
-
@jumping No I do not. Basically I use my gateway to store and retrieve the pulse value.
-
@jumping If you have dismissed the possibility of using the authorised reed switch fair enough, but I got the following one, my meter is a BK-G4MT http://store.meterprovida.com/store/category/28/product/metur002.aspx
I have no affiliation with the company, simply a very happy customer, especially at that price. My gas provider was a bit iffy about anything but the dedicated device...
-
@zboblamont That is a quite nice price indeed.
-
@dynamite Indeed, they was stock of the IN-Z61 when I ordered up the V200P water meter and it was too good to turn down. Took a while for the water meter sensor PR6 to come in, but it too was delivered to my daughter who mailed it out to me.
None of it is working yet aside from the physical water meter, busy on other things while the weather is warm such as insulation...
-
@dpcr very interesting, I may use some of your sine measuring approach in a powermeter i make.
Nevertheless, i have a question: you say you have no magnet in yr meter, so what is it the magnometer is actually picking up?
-
@Ed1500 The magnetometer is picking up a change in the magnetic field. Normally the sensor itself is moving and so changes in x,y and z etc can be detected. In case of the gas meter the sensor is stationary but the change in magnetic field due to the rotating magnet on the dial is detected. This will give you a snow wave.
I presume In case no magnet still small changes can be detected due to rotating parts within the meter.
-
@Ed1500 As Dynamite said, it measures the change in the magnet field produced by the movement inside of the meter. I believe all ferris metals can have some sort of effect as well as an electrical field (something like that produced by an AA battery) on the sensor. There is no magnet in my gas meter (Rockwell 250). I used an app on my phone to determine the best possible location of the sensor. Look at the first post.
-
@dynamite Makes sense, how would you measures the flow when it gets real low?
-
@dynamite thanks, i know pretty well how the magnetometer works, but I guess i was thrown off by the statement 'no magnet', but I guess it must be weak magnetization of the various parts then
-
@dpcr Thanks, yes i read how you did it with locating the sweet spot, but I was thrown off by the 'no magnet' statement.
'connecting' my meter is also still in the cards, no idea if it has a magnet or not (in which case i may use a Hall sensor), otherwise i may try the magnetometer
-
@Ed1500 Good luck on on your project, keep us updated on your progress. I'm also thinking about trying to measure our electricity consumption using CT's rather than at the meter.
-
@dpcr thanks, indeed, I am using a CT as well, adding a dc bias, still balancing between just measuring the amplitude of the sinus, or measuring all along the sinus. I think i will have an attiny 25 or ideally an attiny13 do this as a dedicated I2C slave and have that read by an ESP8266. Ofcourse there is the sonoff Touch, but thats a tadd too much to put on a large number of devices.
-
@Ed1500 the ic used in the sonoff pow (HLW8012) costs less than $1 and can do it all for you. Maybe that's an idea...
-
@dpcr the more steps you choose of course the more accurate it gets. At this moment I have divided the Total cycle in 20 steps. I have made this a parameter in my code.
-
@Yveaux yes, As a matter of fact I looked into that one, I think they can be had for 60cts, but the 'problem' is they need a galvanic connection to the grid and to the esp as well. I want it to be completely isolated from the grid
-
@dynamite indeed, that is why i was looking at yr code. On the other hand, if the frequency is known and you know the amplitude, you can make a calculation.... but then again, in order to know the amplitude you need a series of measurements.
Thats why i was thinking to let a dedicated attiny do that: all it needs to do is to measure and put the result in its I2C registers. The esp8266 then can do a hoist of other things and just pull the powerparameters when needed
-
@Ed1500 The amplitude is quite simple it is just measuring the (max) top and (min)bottom if the direction of your signal changes.This is quite consistent during the readings and if due to temperaturen or whatever cause it is changing the max and min are adjusted. However the period / frequency of the curve is not consistent as this is directly related to the consumption.
I think the linear approach to the curve is already quite accurate. But if you have a better routine in mind I love to hear. Basically I just have to adjust the array in which the different steps are calculated.I like the idee of having a dedicated attiny as I know from my sketch that in case of high volume the changes is the y are quite fast and the is (almost) no time to communicate with the gateway etc.
-
@dynamite yes i do not see a problem in measuring the amplitude. I am not sure if, when measuring current through a CT, the frequency will change, as that is just the grid frequency, but probably you were referring to its use in measuring gas flow.
My idea to use a dedicated attiny is simply so the ESP will be freed of the burden of calculation/measuring, as this will be a rather continuous process. The code will probably fit an attiny13, but I have never tried i2c on an attiny13, but I have on an attiny85, so i am pretty sure it will work on the 25 and 45 as well. The 13 I still have to try
-
@dpcr, @dynamite how you powering your node? Do you supply constant power from some
Power supply (mobile charger) or running on batteries?
-
@pihome Hi i am powering it with adapter. So no batteries used.
-
@pihome I power mine with an adapter as well. This node sends too much information to be battery powered. I was researching solar because the sensor sits outside on the south side of our home but never followed up on it. Maybe for another day.
-
I was thinking to have it powered with battery and solar charger but lot can go wrong with this setup, may be best to have it powered via proper power supply, i have ordered sensor and i will build this once i get that delivered and report back, i was thinking to calculate co2 footprint as well for gas usage.
@dpcr said in Gas Meter Reading Using a Magnetometer:
@pihome I power mine with an adapter as well. This node sends too much information to be battery powered. I was researching solar because the sensor sits outside on the south side of our home but never followed up on it. Maybe for another day.