Water flow and pressure Sensor
-
WaterMeter-MS-3.0i-RFM95
Data from the MySensor node to MQTT-gateway to MQTT to Telegraf to InFluxdb to Grafana.
Controller function via NODE.RED connected via MQTT.
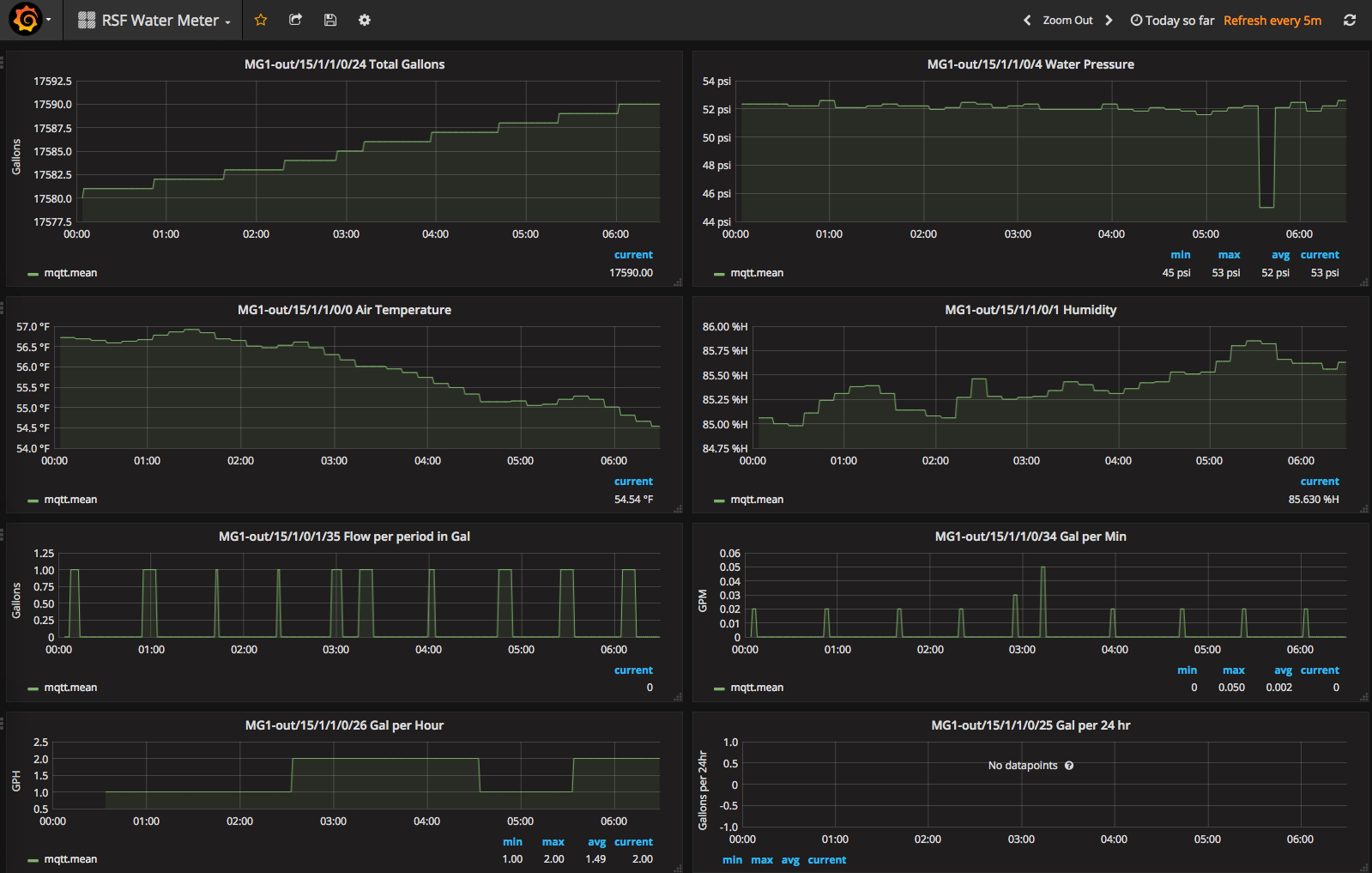
It measures water flow from a Dwyer WMT2 water meter in pulse per gallon.
Used a 0 to 100PSI pressure sensor (from ebay), via an analog port.
Support MCP9800 or Si7021 (humidity also) for air temp.
Two relay outputs
3 Analog inputs
MAX6816 or analog filter for contact de-bouncing for water meter
Powered via an 8 to 28v AC or DC external power source
(Board is designed to fit in a Hammond 1554 case)
Processor is a Moteino R4 LoRa with a RFM95
Sends:
- Gal per minutes
- Gal per hour
- Gal per day
- Gal of current flow
- Total gallons
- Air Temperature
- Humidity
- Water pressure
- Excessive Flow Message
https://www.dwyer-inst.com/Product/Flow/WaterMeters/SeriesWMT2
https://lowpowerlab.com/shop/product/99
design file are located at:
https://github.com/trlafleur/WaterMeter-MS-3.0i-RFM95
